Blogs
Shopee Analytics là gì? Shopee Analytics có tác dụng gì?
Sự xuất hiện của rất nhiều các công cụ hỗ trợ đã giúp cho việc kinh doanh của người bán và việc mua sắm của khách hàng trên sàn thương mại điện tử mà cụ thể là Shopee trở nên dễ dàng và tối ưu hơn bao giờ hết. Và trong số đó, có một công cụ được rất nhiều người yêu thích sử dụng đó là Shopee Analytics. Vậy Shopee Analytics là gì? Tác dụng của Shopee Analytics như thế nào? Hãy cùng theo dõi bài viết dưới đây để cùng tìm hiểu nhé.

1. Shopee Analytics là gì?
Shopee Analytics là bộ công cụ phân tích toàn bộ những yếu tố mà cả người bán và người mua cần, do chính Shopee phát triển. Nhờ đó mà mọi thông số về sản phẩm bán chạy và từ khóa hot trên Shopee đều đáng tin cậy, đảm bảo độ chính xác cao.
2. Shopee Analytics dành cho người mua hàng
Shopee Analytics dành cho người mua hàng có 2 chức năng chính như sau:
Công cụ phân tích thống kê lịch sử giá
Shopee Analytics là công cụ giúp người mua sản phẩm thống kê lịch sử giá mỗi ngày. Đi kèm với giá hiện tại trên Shopee từ đó bạn có thể đưa ra những quyết định để mua hàng vào hôm nay hay là đợi giá tốt ở một ngày khác.
Điểm mạnh của công cụ này là cung cấp đồ thị khá trực quan và dễ nhìn giúp bạn dễ so sánh, hình dung. Ngoài ra, công cụ còn tóm được thông tin quan trọng về sản phẩm một cách ngắn gọn để người dùng có thể xem nhanh chóng.
Tìm mã giảm giá trên Shopee
Với Shopee Analytics người mua sản phẩm có thể phân tích và lấy các mã giảm giá trên Shopee một cách dễ dàng để từ đó có thể mua được hàng với mức giá tốt nhất. Việc tìm kiếm cũng rất đơn giản bạn chỉ cần truy cập vào mục Tìm kiếm mã giảm giá sau đó chỉ cần đặt link sản phẩm vào ô tìm kiếm và Shopee Analytics sẽ tìm giúp bạn mã giảm giá có thể dùng được cho sản phẩm yêu thích của bạn.

Top bán chạy
Người mua có thể tìm được sản phẩm theo từ khóa, danh mục các sản phẩm của các shop bán chạy nhất, bởi những sản phẩm hiển thị ở đây được lọc từ hơn 6000 sản phẩm khác nhau, sản phẩm có lượt mua nhiều là những sản phẩm có chất lượng tốt, shop có sự uy tín cao.
Hơn nữa trong mục này, tích hợp thêm công cụ thống kê lịch sử giá mỗi ngày đi kèm với giá cả của ngày hiện tại trên sàn thương mại điện tử Shopee. Từ đó có thể giúp cho khách hàng đưa ra những quyết định nên mua sản phẩm vào hôm nay hay chờ giá cả tốt hơn.
3. Shopee Analytics dành cho người bán hàng
Công cụ này cũng có các chức năng dành cho người bán, cụ thể như sau:
Phân tích sản phẩm bán chạy
Shopee Analytics giúp thống kê và tổng hợp các sản phẩm bán chạy trên Shopee trong 1 tháng qua. Khi đó người bán hàng trên Shopee có thể sắp xếp sản phẩm dễ dàng theo doanh thu hay số lượng sản phẩm đã bán. Bạn đăng kèm các thông tin phân loại theo danh mục cụ thể hay từ khóa tìm kiếm.
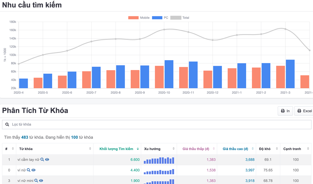
Phân tích từ khóa
Chủ gian hàng có thể biết được khách hàng của mình đang có nhu cầu gì, lợi thế của mình là gì qua công cụ này. Phân tích Shopee có thể giúp người bán thống kê được nhu cầu thị trường với một nguồn cung cấp là đối tác tin cậy – Google Vietnam.
Theo đó, người bán có thể xem phân tích từ khóa tại đây. Dựa vào điểm này bạn sẽ chọn lọc từ khóa phù hợp để sử dụng khi đăng sản phẩm lên Shopee.

Thống kê và phân tích gian hàng đối thủ
Nếu người bán hàng không biết đối thủ của mình là ai, cạnh tranh mặt hàng nào và cách bán ra làm sao thì có thể tăng trưởng doanh thu và cũng khó tạo đơn hàng cho shop mình hơn. Với công cụ phân tích Shopee bạn sẽ được hỗ trợ xem những thông tin của đối thủ miễn phí.
Trên đây là một số thông tin về công cụ Shopee Analytics mà cả người bán lẫn người mua cần biết khi sử dụng